Release note #2
Your Fincome dashboard evolves with new features!
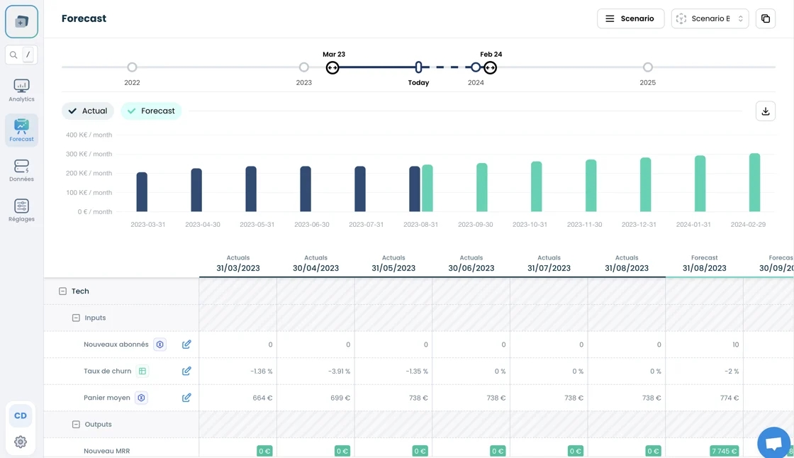
Forecast top-line module (beta)

This new module lets you project your MRR based on your acquisition and retention assumptions, broken down according to the analytical axis of your choice. Create different scenarios and compare your projection with your actual MRR!
Other functionalities are under development and will be available in the coming weeks: cost projection, scenario comparison, projection by customer, new templates...

Revenue recognition
This new section gives you an overview of your recognized revenues by period, segmented into one-off and subscription-related revenues, along with deferred income and accrued invoices.
Email authentication
You can now require users of your Fincome account to authenticate themselves by email each time they log on. You'll find this option in the Settings > Users section.

Mis à jour